毛细力海水淡化装置CAD+说明书AutoCAD图档

图档名称为:毛细力海水淡化装置CAD+说明书,属于机械设备,非标机械分类,软件为AutoCAD, 图纸格式为pdf,dwg,可在线预览,可编辑,可供设计参考

加入收藏
模型参数

模型ID:10289866

模型大小:8.01M

软件版本: AutoCAD 2007

模型格式:pdf,dwg

是否可编辑:可修改,包括参数

上传时间:2025-10-27

图纸介绍:

下载模型
作品: 287
粉丝: 0
文件列表
1. 0微信截图_20231124235721.png
283 KB
2. Desalination at low temperatures and low pressures.pdf
786 KB
3. U型固定件.dwg
81.8 KB
4. 任务书.jpg
228 KB
5. 储液罐.dwg
45.6 KB
6. 微信截图_20231124235640.png
138 KB
7. 微信截图_20231124235650.png
212 KB
8. 微信截图_20231124235701.png
95 KB
9. 控制阀.dwg
338 KB
10. 支架.dwg
270 KB
11. 毛细力驱动海水淡化_章先涛.pdf
1.07 MB
12. 毛细力驱动电厂冷凝热海水淡化_阚伟民.pdf
1.11 MB
13. 蒸发器.dwg
57.5 KB
14. 装配图.dwg
3.57 MB
15. 说明书.doc
463 KB
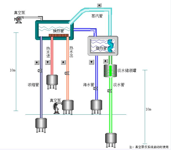
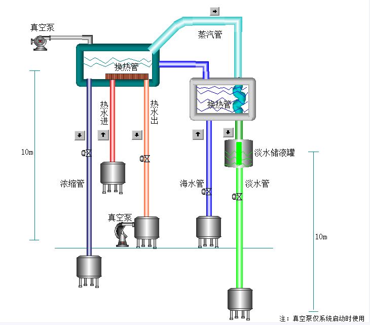
16. 非能动废水浓缩流程图.JPG
56.6 KB
【毛细力海水淡化装置CAD+说明书】相关作品
下载提示
×

下载该图档需要消耗20金币!

确认下载
-- 热门充值套餐 · 限时优惠 --
加载中